พื้นที่ส่วนกลางของอินเทอร์เฟซถูกครอบคลุมโดยกราฟ

1. ปุ่มนี้ช่วยให้คุณเชื่อมโยงกราฟทั้งหมดเพื่อแสดงตราสารทางการเงินเดียวกันในทุกกราฟพร้อมกัน
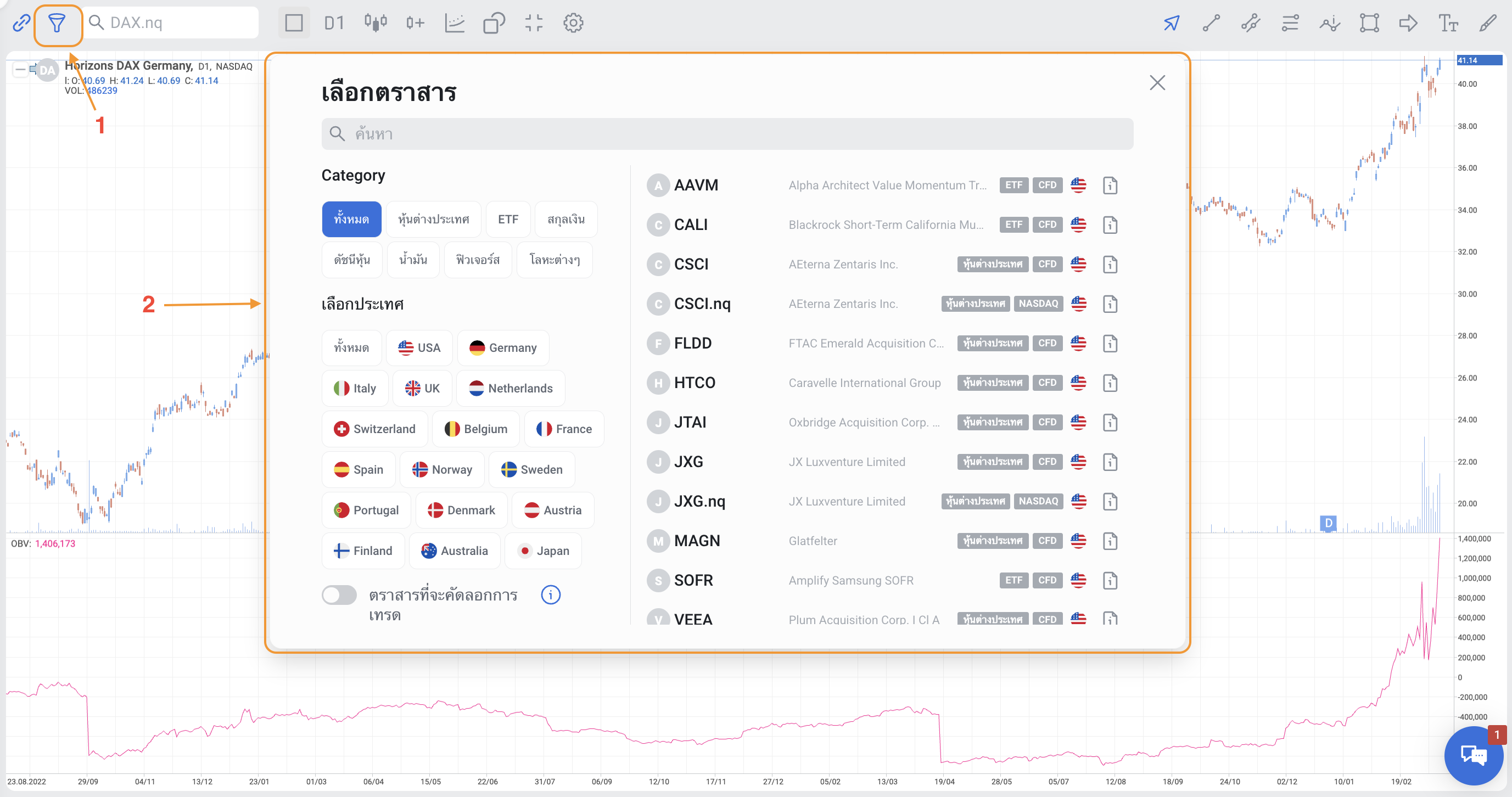
2. ค้นหาและเลือกตราสารทางการเงิน


3. เลือกจำนวนและตำแหน่งของหน้าต่างกราฟ

4. เลือกกรอบเวลา

5. ประเภทของกราฟ (แท่งเทียน, Bars chart, Line chart, Area chart, Heikin-Ashi)

6. เพิ่มตราสารใหม่ลงในกราฟปัจจุบันเพื่อเปรียบเทียบแนวโน้ม

7. เพิ่มตัวบ่งชี้ทางเทคนิคลงในกราฟ

8. เลือกหรือลบวัตถุบนกราฟราคา

9. ขยายกราฟให้เต็มหน้าจอ
10. ปรับแต่งมุมมองของกราฟ อ่านเพิ่มเติมที่นี่
11. เคอร์เซอร์, ไม้บรรทัด หรือเป้าเล็ง คลิกที่สามเหลี่ยมเล็กๆ ที่มุมล่างขวาของปุ่มเพื่อเลือก

12. เส้น คลิกที่สามเหลี่ยมเล็กๆ ที่มุมล่างขวาของปุ่มเพื่อเลือก

13. ช่องสัญญาณ คลิกที่สามเหลี่ยมเล็กๆ ที่มุมล่างขวาของปุ่มเพื่อเลือก

14. เครื่องมือฟีโบนักชี คลิกที่สามเหลี่ยมเล็กๆ ที่มุมล่างขวาของปุ่มเพื่อเลือก

15. คลื่น คลิกที่สามเหลี่ยมเล็กๆ ที่มุมล่างขวาของปุ่มเพื่อเลือก

16. รูปทรงเรขาคณิต คลิกที่สามเหลี่ยมเล็กๆ ที่มุมล่างขวาของปุ่มเพื่อเลือก

17. ลูกศรและคำอธิบายราคาบนกราฟ คลิกที่สามเหลี่ยมเล็กๆ ที่มุมล่างขวาของปุ่มเพื่อเลือก

18. แทรกข้อความหรือบันทึกลงในกราฟ

19. เลือกสีของเส้น รูปทรง และข้อความ

นอกจากนี้ ที่มุมซ้ายบนของกราฟจะมีช่องสี่เหลี่ยมเล็กๆ คลิกเพื่อขยาย/ย่อพารามิเตอร์ราคา (เปิด, สูงสุด, ต่ำสุด, ปิด) และค่าของตัวบ่งชี้ คลิกขวาที่กราฟในตำแหน่งใดก็ได้เพื่อเปิดหน้าต่างที่มีฟังก์ชันจากแถบด้านบน
